Prometheus remote write
Caution
This is an experimental module.
While we intend to keep experimental modules as stable as possible, we may need to introduce breaking changes. This could happen at future k6 releases until the module becomes fully stable and graduates as a k6 core module. For more information, refer to the extension graduation process.
Experimental modules maintain a high level of stability and follow regular maintenance and security measures. Feel free to open an issue if you have any feedback or suggestions.
Prometheus remote write is a protocol that makes it possible to reliably propagate data in real-time from a sender to a receiver. It has multiple compatible implementations and storage integrations.
For instance, when using the experimental-prometheus-rw output, k6 can send test-result metrics to the remote-write endpoint and store them in Prometheus.
The output, during the k6 run execution, gets all the generated time-series data points for the
k6 metrics.
It then generates the equivalent Prometheus time series and sends them to the Prometheus remote write endpoint.
Metrics mapping
All k6 metric types are converted into an equivalent Prometheus metric type. The output maps the metrics into time series with Name labels. As much as possible, k6 respects the naming best practices that the Prometheus project defines:
- All time series are prefixed with the
k6_namespace. - All time series are suffixed with the base unit of the sample value (if k6 knows what the base unit is).
- Trends and rates have the relative suffixes, to make them more discoverable.
Trend metric conversions
This output provides two distinct mechanisms to send k6 Trend metrics to Prometheus:
Both options provide efficient storage of test results while providing high-precision queries.
Note that k6 aggregates trend metric data before sending it to Prometheus in both options. The reasons for aggregating data are:
- Prometheus stores data in a millisecond precision (
ms), but k6 metrics collect data points with higher accuracy, nanosecond (ns). - A load test could generate vast amounts of data points. High-precision raw data could quickly become expensive and complex to scale and is unnecessary when analyzing performance trends.
1. Counter and gauges
By default, Prometheus supports Counter and Gauge Metric types. Therefore, this option is the default of this output and converts all the k6 Trend metrics to Counter and Gauges Prometheus metrics.
You can configure how to convert all the k6 trend metrics with the K6_PROMETHEUS_RW_TREND_STATS option that accepts a comma-separated list of stats functions: count, sum, min, max, avg, med, p(x). The default is p(99).
Given the list of stats functions, k6 converts all trend metrics to the respective math functions as Prometheus metrics.
For example, K6_PROMETHEUS_RW_TREND_STATS=p(90),p(95),max transforms each trend metric into three Prometheus metrics as follows:
k6_*_p90k6_*_p95k6_*_max
This option provides a configurable solution to represent Trend metrics in Prometheus but has the following drawbacks:
- Convert a k6
Trendmetric to several Prometheus metrics. - It is impossible to aggregate some gauge values (especially percentiles).
- It uses a memory-expensive k6 data structure.
2. Prometheus native histogram
To address the limitations of the previous option, you can convert k6 trend metrics to high-fidelity histograms enabling Prometheus native histograms.
With this option, each k6 trend metric maps to its corresponding Prometheus histogram metric: k6_*. You can then query them using Prometheus histogram functions, such as histogram_quantile().
Note
🌟 To learn the benefits and outcomes of using Histograms, watch High-resolution Histograms in Prometheus.
⚠️ Note that Native Histogram is an experimental feature released in Prometheus v2.40.0, and other remote write implementations might not support it yet. In the future, when Prometheus makes this feature stable, k6 will consider using it as the default conversion method for Trend metrics.
Send test metrics to a remote write endpoint
To use remote write in Prometheus 2.x, enable the feature flag –web.enable-remote-write-receiver. For remote write storage options, refer to the Prometheus docs.
To send k6 metrics to a remote write endpoint without native histograms:
Set up a running remote write endpoint and ensure k6 can reach it.
Run your k6 script with the
--outflag and the URL of the RW endpoint as follows:
Trend stats
K6_PROMETHEUS_RW_SERVER_URL=http://localhost:9090/api/v1/write \ k6 run -o experimental-prometheus-rw script.jsHTTP Basic Authentication
K6_PROMETHEUS_RW_SERVER_URL=http://localhost:9090/api/v1/write \ K6_PROMETHEUS_RW_USERNAME=USERNAME \ K6_PROMETHEUS_RW_PASSWORD=PASSWORD \ k6 run -o experimental-prometheus-rw script.js- Optionally, pass the
K6_PROMETHEUS_RW_TREND_STATSto gain the ability to query additional stats for trend metrics. The default isp(99).
K6_PROMETHEUS_RW_SERVER_URL=http://localhost:9090/api/v1/write \ K6_PROMETHEUS_RW_TREND_STATS=p(95),p(99),min,max \ k6 run -o experimental-prometheus-rw script.jsTo send k6 metrics to a remote write endpoint with native histograms:
Enable the feature flag –enable-feature=native-histograms in Prometheus 2.40.0 or higher. Set up a running remote write endpoint and ensure k6 can reach it.
Run your k6 script with the
--outflag, enabling theK6_PROMETHEUS_RW_TREND_AS_NATIVE_HISTOGRAMoption, and the URL of the RW endpoint as follows:
Native Histogram
K6_PROMETHEUS_RW_SERVER_URL=http://localhost:9090/api/v1/write \ K6_PROMETHEUS_RW_TREND_AS_NATIVE_HISTOGRAM=true \ k6 run -o experimental-prometheus-rw script.jsHTTP Basic Authentication
K6_PROMETHEUS_RW_SERVER_URL=http://localhost:9090/api/v1/write \ K6_PROMETHEUS_RW_TREND_AS_NATIVE_HISTOGRAM=true \ K6_PROMETHEUS_RW_USERNAME=USERNAME \ K6_PROMETHEUS_RW_PASSWORD=PASSWORD \ k6 run -o experimental-prometheus-rw script.js
When running the previous k6 run commands, k6 starts sending time-series metrics to Prometheus.
All the time series have a k6_ prefix.
In the Prometheus Web UI, they appear like this:

Options
k6 has special options for remote write output.
Stale trend metrics
This k6 output can mark the time series at the end of the test as stale.
To enable the stale marker option, set the K6_PROMETHEUS_RW_STALE_MARKERS environment variable to true.
By default, the metrics are active for 5 minutes after the last flushed sample. They are automatically marked as stale after. For details about staleness, refer to the Prometheus docs.
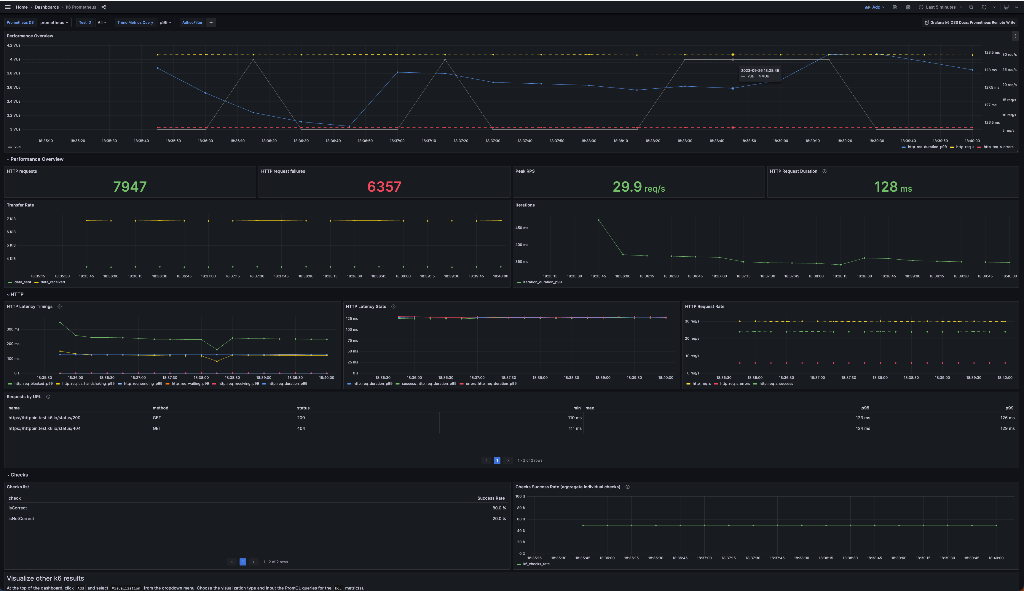
Time series visualization
To visualize time series with Grafana, you can use the Explore UI or import any of the existing pre-built dashboards:
- k6 Prometheus dashboard by Grafana k6
- k6 Prometheus (Native Histograms) dashboard by Grafana k6
- Other public dashboards available from the community
If you are a Grafana Cloud user, please refer to the Grafana Cloud Prometheus docs.
For a local environment, the xk6-output-prometheus-remote repository includes a docker-compose setup that provisions the k6 Prometheus and k6 Prometheus (Native Histograms) dashboards:

Docker compose example
Clone the repository to get started and follow these steps for using the docker-compose.yml file that starts Prometheus and Grafana:
Start the docker compose environment.
docker compose up -d prometheus grafana# Output Creating xk6-output-prometheus-remote_grafana_1 ... done Creating xk6-output-prometheus-remote_prometheus_1 ... donePrometheus is started with Native Histogram enabled. You can use the same Prometheus instance to receive k6 trend metrics as native histograms or multiple metric stats.
Run the k6 test with one of the options detailed on Send test metrics to a remote write endpoint.
Trend stats
K6_PROMETHEUS_RW_TREND_STATS=p(95),p(99),min,max \ k6 run -o experimental-prometheus-rw script.jsNative Histograms
K6_PROMETHEUS_RW_TREND_AS_NATIVE_HISTOGRAM=true \ k6 run -o experimental-prometheus-rw script.jsOptionally, you can set the
testidtag as a wide test tag to segment metrics into discrete test runs and filter specific test results on the pre-built Grafana dashboards or in PromQL queries.testidcan be any unique string that let you clearly identify the test run.Trend stats
K6_PROMETHEUS_RW_TREND_STATS=p(95),p(99),min,max \ k6 run -o experimental-prometheus-rw --tag testid=<SET-HERE-A-UNIQUE-ID> script.jsNative Histograms
K6_PROMETHEUS_RW_TREND_AS_NATIVE_HISTOGRAM=true \ k6 run -o experimental-prometheus-rw --tag testid=<SET-HERE-A-UNIQUE-ID> script.jsAfter running the test, visit http://localhost:3000. If you enabled native histograms, select the k6 Prometheus (Native Histograms) dashboard; otherwise, select the k6 Prometheus Dashboard.
![k6 Prometheus Dashboard]()
